Dématérialisation des factures
Dématérialisation comptable : comment maximiser la performance ?
La dématérialisation comptable vous interesse ? Définition, bénéfices, mise en oeuvre, points clés, ... Faites le point sur ce sujet. C'est par ici.
ITESOFT présent au salon Adopt AI Grand Palais avec Hub France IA : 25-26 novembre
🌍 E-invoicing : panorama de la facturation électronique dans le monde
🏆 ISO 27001 : ITESOFT et Fidens analysent les fondements d’une sécurité maîtrisée
Fraude à l’assurance : les chiffres clés du dernier rapport ALFA
Les DAF sont-ils satisfaits de leur reporting financier ? Pour près d’une organisation sur deux, la réponse est non. C’est ce qu’a révélé la dernière étude PwC-DFCG sur les priorités 2024 des directions financières. Pourtant, dans un contexte économique tendu et imprévisible, disposer d’informations financières fiables, plus vite, pour mieux piloter, n’a jamais été aussi important.
Quels sont les nouveaux défis à relever pour des reporting plus agiles et pertinents ? Et comment les solutions technologiques - dématérialisation des factures, data visualisation, robotisation, IA - peuvent aider à les relever ? C’est ce que nous vous proposons de voir dans cet article.
Sommaire
L'environnement économique et géopolitique instable, couplé à la variation des taux d'intérêt et à une inflation persistante, impose de nouvelles priorités aux directions financières. Ainsi, selon le rapport 2024 PwC-DFCG, la gestion du cash et le pilotage de la performance deviennent les deux sujets prioritaires des directeurs financiers. Le témoignage d’un DAF interrogé dans l’étude est à ce titre particulièrement éclairant :
"La période d'incertitude que nous traversons nous a conduit à gagner en agilité par une évolution de nos pratiques de pilotage - accélération dans la mise à jour des forecasts, resserrement du pilotage du cash... mais surtout à la prise de conscience qu'il fallait maintenant vivre et travailler avec un niveau important d'incertitude"
Face à la pression économique, les DAF veulent fiabiliser les prévisions de trésorerie. La gestion du cash, des financements et de l'investissement est aujourd’hui devenu la première priorité des Directeurs Financiers. Cette préoccupation se traduit notamment par un suivi renforcé des indicateurs liés aux encaissements / décaissements, au besoin en fonds de roulement (BFR) , et un soin particulier apporté à la relation bancaire.
Le pilotage de la performance financière s'impose comme la deuxième priorité des DAF. L'objectif est double : prendre des décisions rapides et éclairées à court terme, tout en se concentrant sur le temps long, en saisissant les nouvelles opportunités business. Pour ce faire, les DAF doivent anticiper des scénarios, parfois inédits.
Ces nouvelles priorités des DAF ont un impact : elles nécessitent de disposer de reportings plus fréquents, construits sur la base d’informations de qualité, complètes et à jour. Pas si simple. Des obstacles existent. Les connaître vous permettra de mieux les contourner.
L'un des principaux défis auxquels sont confrontées les grandes entreprises est la dispersion des données financières à travers différents systèmes, départements voire filiales. Cette fragmentation rend difficile la collecte et la consolidation des informations nécessaires au reporting. En outre, l'absence de standards communs pour la saisie et le stockage des données peut entraîner des incohérences et des erreurs lors de la consolidation.

De nombreuses entreprises s'appuient encore trop largement sur des processus manuels pour collecter, traiter et analyser les données financières. Ces méthodes sont non seulement chronophages, mais aussi sujettes aux erreurs humaines. Elles limitent également la capacité des équipes financières à se concentrer sur des tâches à plus forte valeur ajoutée, comme l'analyse et la planification stratégique.
Dans ces conditions, on comprend aisément que les reportings manuels opérés dans des fichiers Excel font partie du passé. Mais ce n’est pas tout, de nouveaux défis sont apparus…
Un outils de reporting n’est efficace que s'il est en mesure de s'appuyer sur des données ‘exhaustives’. Quels que soient leurs canaux d’entrée ou leurs formats. Or, l’enjeu est de taille : selon Gartner, 60% de l’information dans les organisations est partagé dans un format non structurée (comme des documents papier ou des fichiers images). Résultat : ces données sont inexploitables directement par un ERP, un outil de costing ou de trésorerie.
LA SOLUTION : la capture d’information multicanale
Recourir à des technologies de capture multicanale (flux papier et électronique) et de traitement intelligent de documents permet de récupérer 100% de l’information pour alimenter les différents systèmes d’information et outils de pilotage.
Le principe du "Garbage In, Garbage Out" s'applique particulièrement bien au reporting financier. La qualité des données en entrée est cruciale pour obtenir des reporting de qualité en sortie… et in fine pour prendre les bonnes décisions. Les DAF doivent donc pouvoir compter sur des processus de vérification des données, systématisés, sur 100% des flux, et menés en amont de l’alimentation de leurs KPIs et rapports financiers.
LA SOLUTION : automatiser le contrôle des données comptables et financières
Face à la masse d’information à vérifier, l’automatisation des contrôles des documents (s’assurer de l’authenticité d’une facture ou détecter d’éventuels doublons par ex) et des données (contrôle de dates, recalcul de montants, présence de mention obligatoire…) est devenu incontournable.
Face à un environnement de plus en plus imprévisible, le DAF veut et doit ‘resserrer’ le pilotage de la performance, avec des indicateurs financiers mis à jour en temps réel. Car si l'imprévisible, par définition, ne se prévoit pas, il peut en revanche se piloter. Cela suppose cependant de disposer des informations au plus tôt.
LA SOLUTION : le traitement intelligent de documents et de données
La collecte, le traitement et la transmission plus rapides des données financières – grâce notamment aux solutions de digitalisation des processus financiers et à l'automatisation No-Touch– est devenu essentiel. Cette approche permet une prise de décision plus rapide face aux changements soudains de l'environnement économique.

"Dans l'ère numérique, le reporting financier ne se limite plus à des rapports statiques.
C'est un processus continu de collecte, d'analyse et de présentation des données financières
en temps réel."
Piste d’audit fiable, CSRD, e-reporting… Les exigences légales et normatives imposent une transparence accrue et des contrôles plus stricts.
LA SOLUTION : la digitalisation des processus financiers
Des processus partiellement digitalisés restent insuffisants. Seuls des systèmes digitalisés de bout-en-bout, peuvent garantir l’auditabilité et la traçabilité de toutes les données et opérations financières, de leur source jusqu'à leur intégration dans les rapports finaux.
Les défis sont conséquents et pour les relever, le levier technologique est clé. Les entreprises l’ont bien compris. Comme le note l’étude PwC-DFCG, elles comptent tirer parti des évolutions de l’IA et de la mise en place de solutions de dématérialisation, d’automatisation et de data visualisation.
Priorité d’investissements des directions financières d’ici à 3 ans, dans les technologies digitales
Source : PwC | Priorités 2024 des directions financières
Parce qu’elles donnent une vision sur l’activité de l’entreprise, ses achats, ses ventes, les données de facturation sont essentielles pour construire une vision globale de la performance. Streamline Invoices est une solution SaaS qui automatise le traitement de ces données de facturation. Elle centralise l’information, améliore l’efficacité opérationnelle, accélère les reportings et fiabilise les prévisions financières. Explications.

"Le reporting financier est l'art de transformer des données brutes en informations exploitables pour prendre des décisions éclairées. C'est le pont entre les chiffres et la stratégie d'entreprise."
Streamline Invoices capte et concentre l’ensemble des documents connexes au bon traitement de la facture (devis, demande d’achat, bon de commande, bon de livraison,…). Toute la donnée, structurée ou non, est enfin centralisée :
Cette centralisation facilite l'accès à l'information, améliore la cohérence des données et conditionne in fine la vision globale de la situation financière de l'entreprise.

La solution Streamline Invoices concentre en un seul point tous les flux des dossiers facture
Grâce à ses robots d’IA, la solution extrait et contrôle automatiquement les données présentes sur 100% des documents, avant tout traitement métier. De par ses vérifications métier, anti-fraude et de conformité, Streamline Invoices fiabilise les transactions.
Cette automatisation réduit les erreurs de saisie et vérification manuelle, aide à lutter contre la fraude et accélère considérablement le processus de reporting.
Les contrôles avant traitement métier sont indispensables.
Cela inclut aussi la détection de suspicions de fraudes
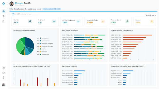
La solution Streamline Invoices centralise, extrait et contrôle toutes les données de facturation. Ainsi, son module BI (Business Intelligence) bénéficie en temps réel de données exhaustives et fiabilisées. Un véritable cockpit 360 permet de restituer via des dashboards les données de pilotage à plusieurs niveaux et en fonction du profil de l'utilisateur :

L’application BI graphique et intuitive de Streamline Invoices délivre des rapports
et indicateurs clés de performance dédiés aux DAF et aux comptables
Conclusion
L'accélération et la fiabilisation du reporting financier sont véritablement devenus des enjeux cruciaux pour les DAF. La dématérialisation des factures boostée à l’IA et l'automatisation des processus de reporting apparaissent comme des leviers incontournables. En adoptant ces solutions, les directions financières peuvent non seulement optimiser leur gestion du cash et leur pilotage de la performance, mais aussi gagner en agilité et en résilience face aux nouveaux défis de la "permacrise".
Responsable communication et éditorial
Laurent rejoint ITESOFT en 2000. Directeur de Projet Marketing et diplômé de l’IAE d’Aix en Provence, il dispose d’une expérience de plus de 15 ans dans la production d’évènements, d’études et de contenus autour de la dématérialisation et de l’automatisation des processus.
Dématérialisation des factures
Dématérialisation comptable : comment maximiser la performance ?
La dématérialisation comptable vous interesse ? Définition, bénéfices, mise en oeuvre, points clés, ... Faites le point sur ce sujet. C'est par ici.
Facture électronique
Facture électronique obligatoire : 7 points clés
Facture électronique obligatoire : qui est concerné ? quand ? quels formats, données, modes d’échanges ?… Faites le tour du sujet en 7 points clés.
Facture électronique
Facturation électronique : derniers updates (PA, Peppol, PPF, AFNOR)
Suivez les dernières actualités majeures de la facturation électronique : Plateformes Agréées, réseau Peppol, annuaire PPF, nouvelles normes AFNOR.
Découvrez nos ressources au sujet de : dématérialisation des factures